在“能源雙控”政策下,全國多地開始拉閘限電,5G基站耗電量形勢嚴峻,5G基站所耗電量占社會用電量比例越來越大,“省電”成為5G基站可持續建設的核心任務。由于基站分布覆蓋范圍廣,基站設備的管控、維護、及節能降耗成為運營商5G亟待解決的問題。
1、運行狀態無法實時掌握:
基站出現故障或停電時,影響站內設備正常運行、造成通訊中斷甚至損壞設備,甚至導致嚴重經濟損失。
2、竊電事件導致能耗失真:
大部分基站為無人值守,給不法分子提供了竊電機會,導致基站電能損失,用電數據統計失真。
3、運維成本逐年增加:
基站數量分布點多面廣,設備7*24h在線,委派專人進行日常管理,人力運維成本高。
宏電基于多年深耕IOT及無線通信行業積累,通過融合“云、端、邊、用”技術手段,為基站設備節能管控提供一站式整體解決方案,踐行“雙碳目標”綠色發展理念,助力新基建可持續發展。

1、基站節能系統
宏電對基站能耗調查統計發現單個基站內空調能耗占比高達56%,故機房空調的節能管控是基站節能的關鍵。通過增加空氣循環管理系統,充分利用過渡季節和冬季室內外溫差來降低空調運行時間,大大降低空調能耗。此外,基于主控單元的邊緣計算分析,通過機房及室外溫度監測,根據預設的空調及風機聯動控制邏輯,實現空調及風機的節能啟停,從而避免空調設備24h不間斷運行,降低基站能耗。
2、基站安全管控系統
通過宏電基站主控單元組網連接監控攝像機、紅外傳感器、聲光報警器等對基站日常安全進行監管。當有人員非法入侵時觸發聲光報警,并聯動攝像機抓拍上報,有效防止竊電事件發生,保證機房設備及用電安全,實現機房現場情況遠程監控。
3、基站設備運維系統
通過宏電基站節能管控云平臺,實現基站設備運行狀態的自動采集上報,讓運維人員遠程管理設備的運行狀態、設備健康狀態,從而提高設備使用壽命,大大降低人工現場運維成本。
1、智能主控單元
宏電智能主控單元作為新一代的節能管控產品,集遠程控制、本地管理、邊緣計算和通信于一體。具有高集成、低成本、高可靠、低延時、部署快、高穩定性等特點,廣泛應用于通信基站、工廠、學校、酒店、商城等各種用電場景。
2、基站節能管控平臺
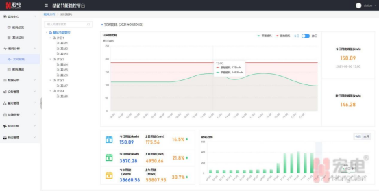
宏電基站節能管控平臺是我司為通信基站場景定制開發的一款綜合性管控平臺,基于物聯網平臺技術架構,構建可視化的監控大屏、便捷的設備管理模式、強大的數據分析及統計能力、豐富的告警模式及靈活配置的節能規則鏈,整體節能效果高達15%~30%,有效滿降低運營商基站能耗,助力運營商綠色低碳的戰略目標。
可視化的監控大屏:綜合展示了基站設備狀態、告警信息、用電趨勢、耗能排行及用電總量。

便捷的基站監控界面:全方位展示單個基站信息包含基站位置信息、日耗電量、日用電趨勢、溫度趨勢,以及常用功能的便捷跳轉。

豐富的設備告警界面:完整地展示出設備告警類型、閾值、級別以及告警數量。

詳細的實時能耗監控界面:對基站耗能進行綜合分析展示,包括日實時能耗、能耗環比及趨勢分析等。

手機移動APP
邊端協同,完善的APP功能,便于運維人員隨時查看基站運行信息。
